目介绍
mldong一款基于SpringBoot与Vue3技术栈的开源、强大且快速的开发平台。该平台集成了自研工作流引擎,并支持达梦、神州通用等国产数据库,旨在为企业提供高效、灵活、可定制的信息化解决方案。
应用场景
-
企业级应用开发:适用于各类中大型企业的信息化系统建设,如ERP、CRM、OA等。 -
政府及公共事业:支持政府及公共事业部门的数字化办公需求,如电子政务、智慧城市等。 -
金融机构:满足银行、保险、证券等金融机构对高并发、高安全性的系统要求。 -
教育行业:适用于高校、职业院校及培训机构的信息化教学管理平台建设。
功能模块
用户管理模块
-
用户注册、登录、信息修改与密码找回。 -
角色管理,支持多角色分配与权限控制。 -
部门管理,实现组织架构的在线维护。
工作流引擎模块
-
自研工作流引擎,支持可视化流程设计与动态调整。 -
流程实例管理,包括启动、暂停、终止等操作。 -
任务分配与提醒,确保流程高效执行。
业务系统集成模块
-
提供丰富的API接口,便于与其他业务系统集成。 -
支持多种数据格式交换,如JSON、XML等。 -
集成达梦、神州通用等国产数据库,实现数据的高效存储与查询。
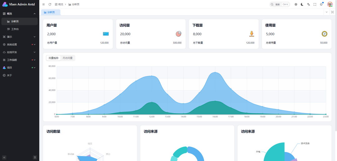
报表与分析模块
-
内置报表工具,支持自定义报表设计与生成。 -
数据分析功能,提供数据可视化展示与决策支持。
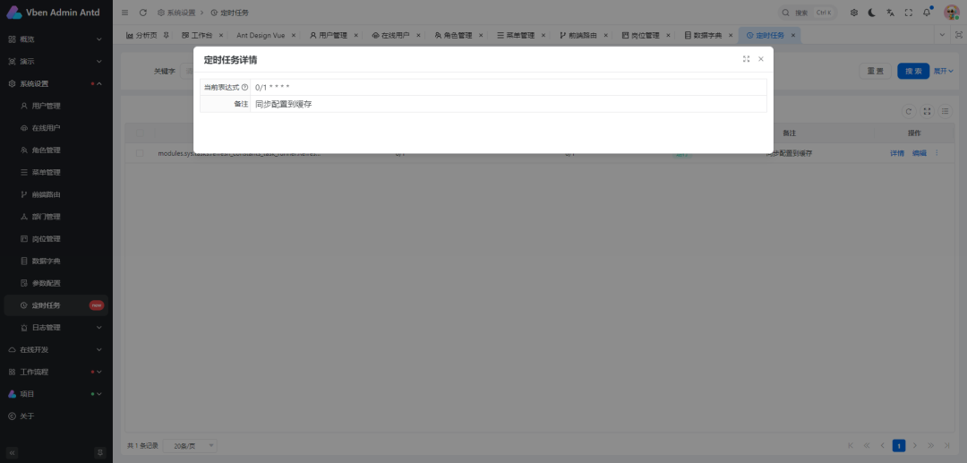
系统监控与日志模块
-
实时监控系统运行状态,包括服务器性能、数据库连接等。 -
完整的日志记录与审计功能,便于问题追踪与安全审计。
功能特点
-
技术先进:基于SpringBoot与Vue3技术栈,确保系统的高性能与可扩展性。 -
工作流引擎:自研工作流引擎,支持复杂业务流程的定制与执行。 -
国产数据库支持:兼容达梦、神州通用等国产数据库,满足特定行业需求。 -
易用性:提供友好的用户界面与详细的操作指南,降低使用门槛。 -
安全性:完善的权限控制与数据加密机制,确保系统安全稳定运行。
项目技术栈
前端技术栈
-
Vue3:作为前端框架,提供响应式数据绑定与组件化开发能力。 -
Element Plus:基于Vue3的UI组件库,提供丰富的界面元素与样式。 -
Axios:用于前端与后端的数据交互,支持Promise API。 -
ECharts:数据可视化库,用于生成各种图表与报表。
后端技术栈
-
SpringBoot:作为后端框架,提供快速开发、自动配置与微服务支持。 -
MyBatis-Plus:增强版的MyBatis,简化数据库操作。 -
Spring Security:提供全面的安全服务,包括认证、授权与攻击防护。 -
Redis:作为缓存数据库,提高系统响应速度与并发处理能力。 -
国产数据库驱动:支持达梦、神州通用等国产数据库的JDBC驱动。
功能演示











开源地址
https://gitee.com/mldong/mldong


不需要
开发语言是.NET C#,数据库 Mysql、 Mssgl、 Oracle、 SQLite、 PostgreSQL等均可
客服一直在!
没有客服!
这个下载下来还要解压码密码吗?