项目介绍
ZRCLIENT 是一个基于 Element 主题风格的 WPF 管理后台系统,采用免费开源的 GNU General Public License (GPL-2.0) 协议发布。该项目旨在提供一个美观、易用且功能丰富的管理后台解决方案,适用于各种企业级应用场景。
应用场景
ZRCLIENT 管理后台系统适用于多种企业级应用场景,包括但不限于:
-
企业内部管理系统:如人力资源管理系统、财务管理系统、客户关系管理系统等。 -
业务运营平台:如电商平台的后台管理系统、物流跟踪系统等。 -
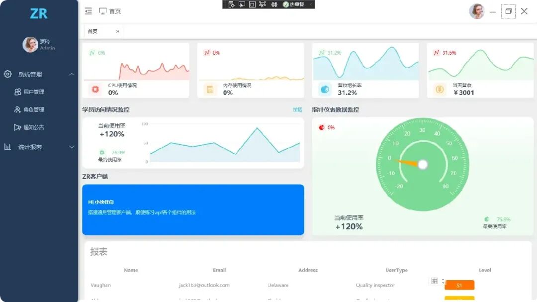
数据分析与可视化平台:结合图表组件,实现数据的实时监控与分析。 -
定制化开发基础框架:作为快速开发定制化企业应用的起点,降低开发成本和时间。
功能模块
用户管理模块
-
用户登录与认证:提供安全的用户登录和认证机制。 -
用户信息管理:支持用户信息的增删改查操作。 -
权限管理:基于角色的访问控制(RBAC),实现细粒度的权限分配。
主界面与导航模块
-
主界面布局:采用 Element 主题风格,界面美观且易用。 -
左侧菜单收缩:支持菜单的展开与收缩,节省空间。 -
导航管理:提供清晰的导航结构,方便用户快速定位所需功能。
数据展示与图表模块
-
数据表格展示:支持大数据量的高效展示与分页操作。 -
图表组件集成:集成 LiveCharts.Wpf 图表组件,实现数据的可视化展示。 -
多样式引用:通过 WpfMultiStyle 实现界面样式的灵活切换。
系统设置与配置模块
-
系统参数配置:支持系统级参数的配置与管理。 -
日志管理:记录系统操作日志,便于问题追踪与审计。 -
数据备份与恢复:提供数据备份与恢复功能,确保数据安全。
功能特点
-
开源免费:采用 GPL-2.0 开源协议,完全免费使用。 -
美观易用:基于 Element 主题风格,界面美观且操作便捷。 -
模块化设计:功能模块划分清晰,便于扩展与维护。 -
高效性能:优化数据展示与图表渲染,确保系统高效运行。
项目技术栈
开发框架与语言
-
.NET Framework 4.5.2:作为项目的基础开发框架。 -
**C#**:作为主要的开发语言。
UI框架与组件
-
HandyControl:作为 WPF 的 UI 框架,提供丰富的控件与样式。 -
LiveCharts.Wpf:作为图表组件,实现数据的可视化展示。 -
WpfMultiStyle:支持多样式的引用与切换。
MVVM框架
-
MVVMLight:作为 MVVM(Model-View-ViewModel)设计模式的实现框架,提高代码的可维护性与可测试性。
功能演示




开源地址
https://gitee.com/SayHelloCat/zrclient


不需要
开发语言是.NET C#,数据库 Mysql、 Mssgl、 Oracle、 SQLite、 PostgreSQL等均可
客服一直在!
没有客服!
这个下载下来还要解压码密码吗?